

2021.05.28
#運送
Excel依存の体制から脱却し、配車状況が見える化された

-
課題
受注配車・事務の合理化
-
導入システム
運送業向け基幹システム
-
導入費用
5000万円~(101~200名規模)
-
従業員規模
101~200名
-
業務形態
資材等の中長距離輸送、ユニック作業全般
スポット輸送が多いため、配車や事務作業も多い。配車表はExcel管理しており、操作ミスが起こりやすく個人依存していることから、配車業務の合理化を強く希望されていた。
導入前の
課題
- ・ミスが起こりやすいExcel配車業務から脱却し、業務の「誰でもできる化」を図る
- ・受注/配車/傭車、売上実績入力のムダを排除し、事務作業を簡略化する
導入後の
効果
- ・わかりやすい操作性と配車ボードのビジュアル化で、熟練者でなくとも配車業務をこなせるようになった
- ・受注データを後続業務に連携させたことで二重入力がなくなり、事務作業が時短された
製品・サービスの特長
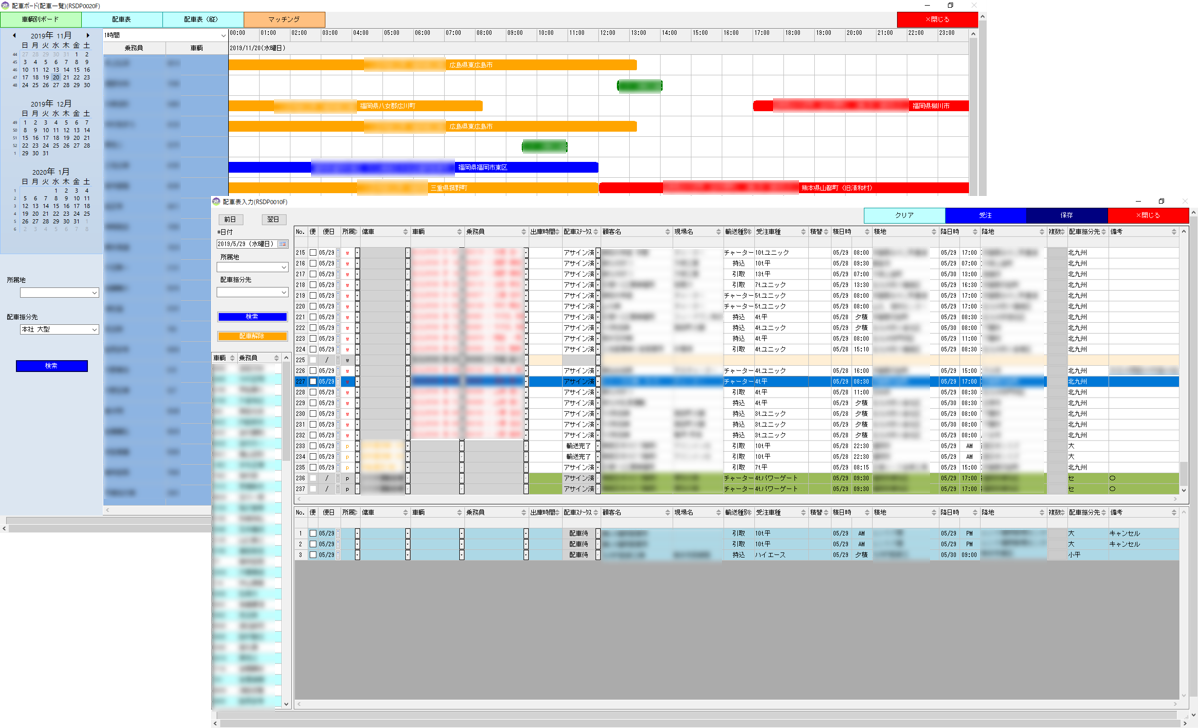
配車~傭車・売上管理まで一元管理し、データ入力の無駄を省いた
注文を受けたらまず受注入力を行い、注文データを蓄積するとともに配車機能へとデータ連携。配車表入力では、各注文に対してドライバー名をドラッグ&ドロップ操作するだけで、簡単に配車を行える仕様としました。また受注および配車データは、運送指示書や傭車あての依頼書出力、帰庫後の売上実績入力といった後続機能へとシームレスにデータが繋がるよう機能実装。それまでは、配送情報を「配車表」「日報」「実績機能」にそれぞれ入力されていましたが、二重管理がなくなり事務作業が時短されました。
配車状況が見える化され、緻密な配車計画が可能に
配車画面では配車未処理の注文を一覧化したことで、配車漏れの有無を一目瞭然としました。また配車情報をもとに、配車ボードをビジュアル化。車種ごとに異なる荷役作業時間まで考慮してビジュアライズすることで、熟練者でなくとも緻密な配車計画が行えるようになりました。配車効率化は当事業者様の重点課題部分であったため、事前に何度も打ち合わせを実施し、「配送ボードは車輌作業ステータスに応じて色分け表示する」「配車表は使い慣れたExcelにユーザインターフェースを近づけて視認性を確保する」など、徹底して使い勝手の良さにこだわりました。















